項目綜合管理系統
隨著社會的進步、科技的發展、人民生活水平的不斷提高、項目辦公軟件的深入改革,為我們的工作提供很多便利,同時也遇到很多問題,如下面所列舉問題:
1.項目進度延誤:頻繁的項目變更或是效率降低導致項目任務增多進度延誤,無法及時監控進度
2.溝通效率低、信息不透明:溝通不及時、不透明,無法及時向下同步,向上反饋
3.資源分配不合理:無法獲知資源投入具體情況,導致資源工作分配不均衡
4.項目成員協同困難:不同只能的項目成員使用不同的管理工具,無法協同且數據統計困難
為解決以上問題,我們進行“項目綜合管理系統”的研究開發。本系統是集項目預算計劃、采購、簽訂合同、項目執行情況、合同驗收、數據分析于一體的綜合管理系統。
技術框架

本系統是為高效完成項目管理工作,滿足快捷,準確,一致,安全,合規等需求的信息化軟件系統。項目綜合管理系統覆蓋從預算開始到項目驗收一整套流程,其中包括計劃管理、進度管理,采購管理,合同管理,供應商,數據統計等功能。特別是融合了DeepSeek人工智能分析能力,可針對項目流程中的文檔完成自動智能分析,給出合規性建議,大大節省了傳統人員審核的效率,提升了項目管理智慧化水平。
主要功能:
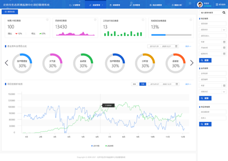
首頁:顯示項目統計信息,合同統計信息,各個業務科室預算所占比例信息,合同數量金額折線圖,用戶可清晰查看項目中統計內容信息。
計劃管理:顯示每個年度的預算項目數量、預算金額、年初項目、年中項目等信息。一級目錄預算的詳細統計信息,總預算金額、預留中小企業金額、公開招標數量金額、洽商談判金額數量、已支出金額信息等,根據用戶需求可進行查看統計信息,并能進行導出操作。
計劃管理中還包含計劃下達、計劃提交/變更、計劃審核、計劃調整日志、計劃下達/督辦日志等功能。計劃下達:將不同科室的預算下達到其科室主任,由科室主任進行提交相關項目資料信息,也可進行預算調整申請。
進度管理:周期較長項目可進行項目進度管理,主要分為項目概覽、項目計劃與進度、問題與建議、文檔、供應商五個模塊,其中項目概覽主要顯示項目基本信息“項目負責人、實施負責人、項目已完成任務數量、未完成數量、進行中數量、項目周期完成進度、里程碑、責任科室信息”等基本項目信息;

1) 項目計劃與進度:多級項目任務具體信息顯示,以及時間進度條顯示。任務信息可根據項目實際情況進行修改,修改后需項目管理人員審批后進行更新。
2) 問題與建議:項目中所遇問題進行記錄。
3) 文檔:存儲項目相關文檔信息,文檔類型:項目資料、周報、月報、季報、會議紀要、驗收文檔、進度計劃、其他。
4) 供應商:項目中簽訂合同所涉及供應商信息。
采購管理:項目中公開招標、洽商談判、零散采購、集中采購信息記錄,可查看預算金額以及中標金額和中標結余。
合同管理:合同管理信息,分為:合同總覽、合同驗收、正在實施合同、逾期驗收合同、科室未驗收合同信息。
供應商:詳細記錄項目所有合作供應商信息。
數據分析:分為采購數據分析、合同數據分析、項目數據分析、供應商數據分析。


